At JEC World 2025 in Paris, Neue Materialien Fürth GmbH will showcase its adaptive CCM manufacturing technology for pressure- optimized laminate production with digital networking capabilities, offering a production width of 50 inches.
At JEC World 2025 in Paris, Neue Materialien Fürth GmbH will showcase its adaptive CCM manufacturing technology for pressure- optimized laminate production with digital networking capabilities, offering a production width of 50 inches.
JEC World 2025 in Paris once again highlights the immense potential of thermoplastic fiber composites for pioneering applications on land, at sea, and in the air. Essential for success are energy-efficient, cost-effective, and quality-assured manufacturing technologies for the automated production of fiber-reinforced semi-finished products and components based on thermoplastics.
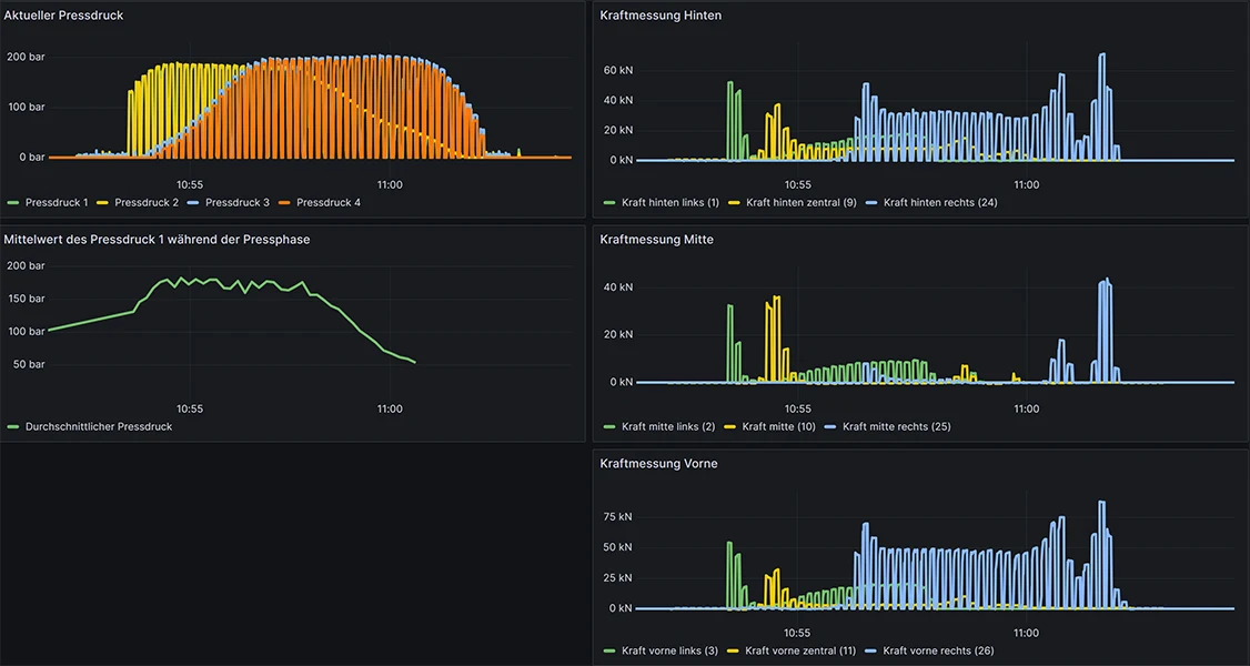
In close collaboration, Neue Materialien Fürth GmbH and Teubert Maschinenbau GmbH have developed the 50-inch interval hot press technology (50” CCM = 50 Inch Continuous Compression Moulding, see Figure 2), setting new benchmarks in terms of component size, optimized press pressure, production speed, and quality control. Thanks to Neue Materialien Fürth’s extensive expertise in the design and layout of the production process, pressure fluctuations can be recorded at 32 measuring points over an area of 2,100 x 1,300 mm at temperatures of up to 450 °C and adjusted locally using actuators. The result: significant reduction in property variations such as blowholes and defects, as well as optimized production output — even for large-scale high-performance materials such as carbon fiber-reinforced polyether ether ketones.

Thanks to the digital networking of machine controls via an OPC-UA interface with a powerful server platform, real-time processing, evaluation, and inline adjustment of partial process parameters are enabled. This ensures targeted quality assurance throughout the current manufacturing process.

Feel free to visit the technical center of Neue Materialien Fürth to experience the advanced development and production capabilities in person. Alternatively, you can learn more through our online platforms or LinkedIn posts.
Contact person:
Dr.-Ing. André Lück
M.Eng. Christoph Pemsel
Neue Materialien Fürth GmbH
Dr.-Mack-Straße 81
90762 Fürth
kunststoffe@nmfgmbh.de
Receive event announcements and the latest news straight to your inbox.